Google обновила страницу Trends Explore с помощью Gemini
Google объявила в среду о запуске обновлённой страницы Trends Explore, которая теперь оснащена возможностями на базе Gemini, автоматически выявляющими и сравнивающими тренды, связанные с вашими поисковыми запросами. Обновление начинает распространяться на десктопных устройствах с сегодняшнего дня.
Страница Trends Explore долгое время служила ценным инструментом для создателей контента, журналистов и исследователей, позволяя легко анализировать интерес к поиску по любой теме с течением времени, в разных регионах и по категориям. Новый опыт работы с Gemini упрощает большую часть ручной работы, связанной с изучением трендовых тем, сокращает время исследования и выявляет связи, которые пользователи могли бы упустить.
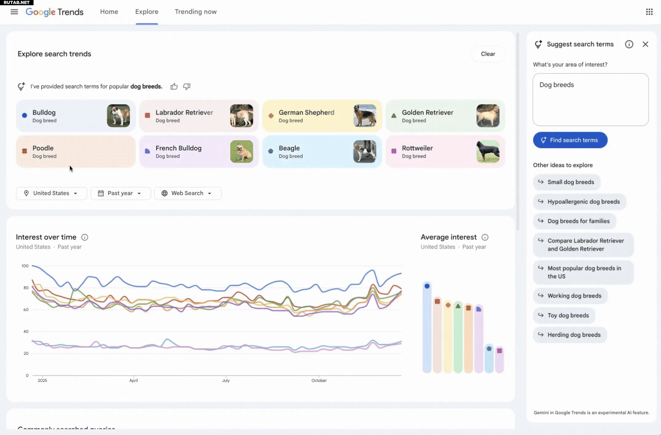
Переработанная страница Explore теперь включает боковую панель, которая автоматически определяет и сравнивает соответствующие тренды в интересующей вас области. Пользователи также увидят список предложенных Gemini-подсказок для более глубокого изучения.
Изображение: Google
Страница получила обновлённый дизайн с выделенными значками и цветами для каждого поискового термина, что упрощает их сопоставление с соответствующими линиями на графике. Кроме того, Google увеличила количество терминов, которые пользователи могут сравнивать, и удвоила число отображаемых нарастающих запросов на каждой временной шкале.
В блоге Google в качестве примера, иллюстрирующего новые возможности, используются трендовые породы собак. ИИ автоматически заполняет график до восемью поисковыми терминами, такими как «золотистый ретривер» или «бигль». Он также предлагает связанные темы, например, «гипоаллергенные породы собак» или «крупные породы собак», для дальнейшего изучения. Пользователи могут навести курсор на термин, чтобы отредактировать его, или использовать фильтры по стране, времени и свойству для настройки временной шкалы Trends.
Это обновление является частью продолжающихся усилий Google по внедрению Gemini в свои основные предложения. Компания уже добавила возможности ИИ в Поиск, Gmail, Карты и Документы.














0 комментариев